Ò»¡¢¹¤ÒÕÒªÇó
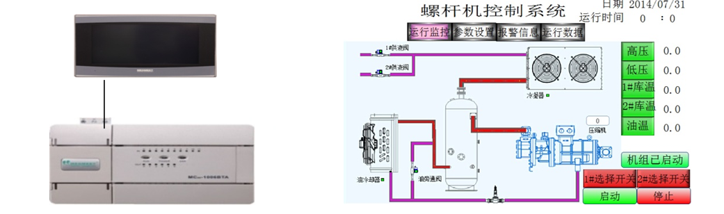
µ±ÏµÍ³ÊÕÂÞµ½µÄµÍѹѹÁ¦´óÓÚ´¥ÃþÆÁÉ趨µÄµÍѹÉÏÏÞѹÁ¦£¬£¬£¬£¬£¬Ñ¹Ëõʱ»úƾ֤É趨µÄ¼ÓÔØÊ±¼ä¾ÙÐмÓÔØ£¬£¬£¬£¬£¬µÍÓÚÏÂÏÞѹÁ¦»áƾ֤É趨µÄ¼õÔØÊ±¼ä¾ÙÐмõÔØ£»£»£»£»£»£»£»
ÊÕÂÞµ½µÄ¸ßѹѹÁ¦´óÓÚ¸ßѹÉÏÏÞѹÁ¦£¬£¬£¬£¬£¬ÀäÄýÆ÷»áƾ֤É趨µÄ¼ÓÔØÊ±¼ä¾ÙÐмÓÔØ£¬£¬£¬£¬£¬µÍÓÚÏÂÏÞѹÁ¦»áƾ֤É趨µÄ¼õÔØÊ±¼ä¾ÙÐмõÔØ£»£»£»£»£»£»£»
Àä¿â·§µÖ´ïÉ趨µÄÀä¿âÆô¶¯Î¶Ȼá×Ô¶¯Æô¶¯£»£»£»£»£»£»£»
µ±ÓеçÁ÷¡¢ÓÍÁ÷µÈ¾¯±¨Ê±ÏµÍ³»á×Ô¶¯×èÖ¹ÊÂÇé¡£¡£¡£¡£¡£¡£
¶þ¡¢ÏµÍ³¼Æ»®ÓëÓÅÊÆ

MC100ϵÁÐÄ£ÄâÁ¿Í¨µÀÇáËÉʵÏÖ 4-20mAµçÁ÷ÊÕÂÞ
MC100ϵÁÐζÈÊÕÂÞͨµÀÇáËÉʵÏÖ PT100ζÈÊÕÂÞ
Èý¡¢×ܽá
ÒÚÍòÏÈÉúmrµçÆøMC100ϵÁÐPLC£¬£¬£¬£¬£¬ 6·ģÄâÁ¿ÊäÈë¡¢ 2·ģÄâÁ¿Êä³ö¡¢ 2· PT100ÊäÈë¡¢¿ÉÒÔÇáËÉʵÏÖζÈÊÕÂÞ£¬£¬£¬£¬£¬Ä£ÄâÁ¿ÊÕÂÞ¡£¡£¡£¡£¡£¡£ÎÞÐèÖØ´óµÄ±à³Ì£¬£¬£¬£¬£¬Ìá¸ßÁËϵͳµÄÎȹÌÐÔ¡£¡£¡£¡£¡£¡£